Import Grafana Dashboards: A Quick Guide

F.Radio 74 views
Import Grafana Dashboards: A Quick Guide

Importing Grafana Dashboards: Your Ultimate Guide!

Hey everyone! So, you’ve heard about Grafana dashboards, and you’re itching to get started, right? Well, you’re in the right place, guys. Importing Grafana dashboards is a super straightforward process, and once you get the hang of it, you’ll be customizing your monitoring views like a pro. Whether you’re looking to monitor your servers, applications, or even your smart home gadgets, there’s a dashboard out there for you, or you can build your own. But today, we’re focusing on the magic of importing. This means you don’t have to start from scratch! You can leverage the amazing work of the Grafana community and import pre-built dashboards that are ready to go or serve as a fantastic starting point for your own unique setup. This guide will walk you through the entire process, step-by-step, making sure you don’t miss a beat. We’ll cover everything from finding dashboards to the actual import steps, and even touch upon some common issues you might run into. So, buckle up, and let’s dive into the wonderful world of Grafana dashboard importing!

Why Import Grafana Dashboards?

Alright, so why would you even bother importing a dashboard when you could totally build your own? Great question! Think of it this way: building a complex Grafana dashboard from scratch is like building a house from the ground up. You need to lay the foundation, build the walls, install the plumbing, the electrical, the paint – the whole nine yards. It’s a lot of work, especially when you’re just trying to get a quick overview of your system’s health. Importing a pre-built Grafana dashboard is like moving into a beautifully furnished apartment. Most of the hard work is already done for you! You get a functional, often visually appealing, setup that’s designed to track specific metrics. This saves you an incredible amount of time and effort. Plus, it’s a fantastic way to learn. By examining imported dashboards, you can see how others have structured their queries, visualized their data, and organized their panels. It’s like having access to a masterclass in dashboard design. You can then tweak these imported dashboards to perfectly suit your needs, adding or removing panels, changing data sources, or modifying queries. This hybrid approach – importing and then customizing – is often the most efficient and effective way to get powerful, insightful dashboards up and running quickly. The Grafana community is massive, and there are tons of dashboards available on sites like Grafana.com’s dashboard library. These cover everything from Prometheus and Kubernetes monitoring to application performance and even IoT devices. So, instead of reinventing the wheel, you can leverage this collective knowledge and get started with advanced monitoring in minutes, not hours or days. It’s all about working smarter, not harder, folks!

Finding the Perfect Grafana Dashboard

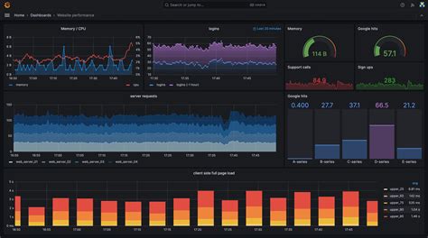
Before you can import a dashboard, you need to, you know, find one! Luckily, the Grafana universe is brimming with awesome pre-built dashboards. The Grafana.com dashboard library is your go-to spot for this. Seriously, it’s like a treasure trove. You can head over to grafana.com/grafana/dashboards/ and start exploring. They have a search function, which is super handy. You can type in keywords related to what you want to monitor – think “Prometheus”, “Kubernetes”, “Node Exporter”, “AWS CloudWatch”, “MySQL”, “web server”, “application performance”, and so on. You’ll see tons of options pop up. Each dashboard listing usually comes with a description, screenshots, and information about the data sources it’s designed to work with. Pay attention to the (UID) or (ID) of the dashboard you find, as this is often what you’ll use for importing. Also, check the popularity and rating – generally, more popular dashboards are well-tested and widely used, which is a good sign. Don’t be afraid to click around and explore different options. Sometimes a dashboard that looks simple at first glance might have some really clever query logic you can learn from. If you’re looking for something specific and can’t find it, consider searching on GitHub or other community forums. Sometimes developers share their custom dashboards there. Remember to check the compatibility – make sure the dashboard is designed for the version of Grafana you’re using and, more importantly, that it’s compatible with your data sources. A dashboard designed for Prometheus won’t work with InfluxDB without modifications, obviously. So, do your homework, read the descriptions carefully, and look at the screenshots to see if the visualization style and the metrics displayed match what you’re hoping to achieve. Happy hunting, explorers!

Step-by-Step: Importing a Dashboard via JSON

Alright, let’s get down to business! You’ve found that perfect dashboard, downloaded its JSON file, and now you’re ready to import it into your Grafana instance. Here’s how you do it, broken down into simple steps. First off, make sure you’re logged into your Grafana interface with administrative privileges. You’ll need these to import dashboards. Navigate to the Dashboards section . You can usually find this in the left-hand sidebar. Click on the “+” icon (plus sign) and then select “Import”. This will take you to the “Import dashboard” page. Now, you have a few options here, but we’re focusing on importing from a JSON file. You’ll see a section that says “Upload JSON file”. Simply drag and drop your downloaded JSON file into the designated area, or click the “choose file” button to browse your computer and select the file. Alternatively, if you copied the dashboard’s JSON content directly, you can paste it into the large text box labeled “or paste JSON model here”. Once your JSON file is uploaded or pasted, Grafana will process it and show you a preview of the dashboard. It will often display the dashboard’s title and a list of panels. Before you finalize the import, you’ll have a chance to configure some import settings . The most crucial one is selecting the Data Source . Grafana needs to know which of your existing data sources to associate with the panels in the imported dashboard. You’ll see a dropdown menu where you can select the appropriate data source. If the dashboard is designed for a data source you haven’t set up yet, you’ll need to add that data source in Grafana first (under Configuration -> Data Sources). Sometimes, you can also change the dashboard’s name and folder during the import process. Once you’ve selected your data source(s) and made any other desired adjustments, click the “Import” button . Boom! Your dashboard should now appear in your list of dashboards, ready for you to explore and use. Pretty slick, right?

Importing via Grafana.com URL

Another super convenient way to import dashboards is directly from the Grafana.com dashboard library using its URL. This method often bypasses the need to download a JSON file altogether, which is a nice little time-saver. So, you’re browsing the Grafana dashboard library, you find that gem of a dashboard, and instead of hitting download, you notice there’s an option to import directly. Find the dashboard on Grafana.com and copy its URL from your browser’s address bar. Now, head back to your Grafana instance. Just like in the previous method, navigate to the Dashboards section (click the “+” icon and then “Import”). On the “Import dashboard” page, you’ll see an option that says “Import via grafana.com”. Paste the URL you copied from Grafana.com into the input field provided. Click the “Load” button. Grafana will then fetch the dashboard definition directly from Grafana.com. Similar to importing a JSON file, it will present you with a preview and the option to configure the data source(s) . Again, make sure you select the correct data source(s) that the dashboard is intended to query. You can also usually change the dashboard title and assign it to a specific folder at this stage. Once everything looks good, hit that “Import” button . This method is particularly useful when you want to quickly try out a dashboard without cluttering your downloads folder. It’s seamless and efficient. It also helps ensure you’re always getting the latest version if the dashboard on Grafana.com is updated (though this depends on how Grafana handles caching and updates for this import method). So, next time you find a dashboard you like, give this URL import method a whirl. It’s a real winner for speed and convenience, guys!

Handling Common Import Issues

Okay, so most of the time, importing a Grafana dashboard goes off without a hitch. But hey, we’re dealing with technology, so sometimes things can get a little… wonky . Let’s talk about some common pitfalls and how to fix them. The most frequent issue? “Data source not found” or “Unknown data source” errors . This usually means the imported dashboard is configured to use a data source that either doesn’t exist in your Grafana instance or has a different name than what the dashboard expects. The fix: When you’re on the import screen, carefully check the “Data Source” dropdown. Make sure you select an existing data source that matches the type and configuration needed by the dashboard. If you don’t have the right data source set up, you’ll need to go to Configuration -> Data Sources and add it first. Another common problem is version incompatibility . The dashboard might be designed for an older or newer version of Grafana than what you’re running. Sometimes this causes panels to break or not display correctly. The fix: Check the dashboard’s description on Grafana.com for any version requirements. If there’s a mismatch, you might need to find a different dashboard or try to manually update the dashboard’s JSON to match your Grafana version (which can be tricky!). Sometimes, dashboards might rely on specific plugins that you haven’t installed yet. If you see errors related to panel types you don’t recognize, that’s a clue. The fix: Go to Configuration -> Plugins in Grafana and search for the missing plugin. Install it, and then try importing the dashboard again. Finally, corrupted JSON files can also be an issue. If the import fails immediately with a vague error, the JSON file itself might be damaged. The fix: Try re-downloading the JSON file from its source. If you copied the JSON content, try copying it again to ensure you didn’t miss any characters or introduce errors. Always double-check the dashboard’s documentation or description for any specific prerequisites or troubleshooting tips. A little bit of detective work goes a long way when things don’t work as expected. Don’t get discouraged; these issues are usually fixable!

Customizing Your Imported Dashboard

So, you’ve successfully imported a dashboard, and it looks pretty good! But is it perfect ? Probably not. That’s where the fun of customization comes in. Customizing your imported Grafana dashboard is where you make it truly your own and ensure it provides the exact insights you need. Think of the imported dashboard as a fantastic blueprint; now you get to be the architect and interior designer. The first thing you might want to do is change the data source . Even if you selected one during import, you might want to switch it later or update it if your data source details change. To do this, simply open the dashboard, click the gear icon (Dashboard settings) in the top right, go to the “Data Sources” tab, and make your changes. Next up: editing panels . This is where the real magic happens. Click on a panel title, and select “Edit”. Here, you can modify the query that fetches the data, change the visualization type (e.g., from a graph to a stat panel or a table), adjust the time range, and tweak the panel’s appearance (like colors, units, and thresholds). Don’t be afraid to experiment! If a particular metric isn’t useful, delete the panel. If you need more information, duplicate an existing panel and modify its query to show a related metric. You can also add new panels from scratch. Click the “Add panel” button, choose your visualization, write your query, and position it on the dashboard. Consider adding variables to make your dashboard dynamic. Variables allow users to select different servers, services, or time ranges directly from the dashboard interface, making it much more flexible. You can set these up under Dashboard settings -> Variables. Finally, organize your layout . Drag and drop panels to group related information together. Use rows to categorize different sections of your dashboard. A well-organized dashboard is much easier to read and understand. Remember to save your changes frequently! Customization is an ongoing process. As your monitoring needs evolve, so too should your dashboards. Keep tweaking, keep refining, and you’ll end up with a dashboard that’s not just functional but invaluable .

Conclusion: Master Your Monitoring

And there you have it, folks! You’ve learned the ins and outs of importing Grafana dashboards . We’ve covered why it’s a game-changer, how to find the perfect dashboard from the vast Grafana.com library, and the different methods for importing – both via JSON file and directly using a URL. We also tackled some common import issues and, crucially, how to customize those imported dashboards to perfectly fit your unique monitoring needs. Importing dashboards is a powerful technique that can dramatically speed up your setup process and provide you with immediate, valuable insights into your systems. It allows you to tap into the collective wisdom of the Grafana community and build sophisticated monitoring solutions without starting from zero. Remember, the goal isn’t just to import; it’s to understand and adapt . Use imported dashboards as learning tools, modify them, and gradually build your own expertise. With the ability to import and customize, you’re well on your way to mastering your monitoring. So go forth, explore the dashboard library, import your first dashboard, and start making your data work for you. Happy monitoring, everyone!