Monitor PfSense With Grafana: Your Ultimate Guide

F.Radio 16 views
Monitor PfSense With Grafana: Your Ultimate Guide

Monitor pfSense with Grafana: Your Ultimate Guide

Hey guys! Ever wondered how to keep a super close eye on your pfSense firewall and make sure everything’s running smoothly? Well, you’re in the right place! In this guide, we’re diving deep into monitoring pfSense with Grafana , a powerful combo that lets you visualize your network’s performance like a boss. We’ll walk through everything from setting up Grafana and Telegraf to creating killer dashboards that give you real-time insights. Let’s get started!

Why Monitor pfSense with Grafana?

So, why bother monitoring pfSense with Grafana in the first place? Think of it this way: your pfSense firewall is the gatekeeper of your network. It’s constantly handling traffic, blocking threats, and keeping things secure. But how do you know if it’s actually doing all that effectively? That’s where monitoring comes in. Monitoring your pfSense firewall allows you to catch problems before they become major headaches. You can identify bottlenecks, spot suspicious activity, and ensure your network is running at peak performance. Grafana, with its stunning visualization capabilities, makes this process not only easy but also super informative. You can create custom dashboards that display key metrics, such as CPU usage, memory consumption, network traffic, and firewall rule hits. Imagine having all this information at your fingertips, displayed in beautiful, easy-to-understand charts and graphs. That’s the power of monitoring pfSense with Grafana !

Monitoring pfSense with Grafana gives you a proactive approach to network management. Instead of just reacting to issues, you can anticipate them and take preventative measures. For example, if you notice a sudden spike in CPU usage, you can investigate the cause and prevent potential performance issues. Or, if you see an unusual amount of traffic going through a specific firewall rule, you can examine it and make sure it’s not a sign of a security breach. It’s like having a crystal ball for your network, allowing you to see into the future and make informed decisions. It can also help with capacity planning. By tracking historical data, you can predict when you might need to upgrade your hardware or adjust your network configuration to accommodate increasing traffic. This proactive approach saves you time, money, and stress in the long run. Also, Grafana’s alerting features allow you to set up notifications, so you get pinged if any critical issues arise, ensuring you are always in the loop. This can be crucial for businesses that rely heavily on network uptime.

Benefits of monitoring

  • Improved Performance: Identify and resolve bottlenecks, ensuring your network runs smoothly.
  • Enhanced Security: Detect suspicious activity and potential security breaches.
  • Proactive Problem Solving: Anticipate issues and take preventative measures.
  • Capacity Planning: Predict future resource needs and plan accordingly.
  • Real-time Insights: Visualize key metrics with beautiful, customizable dashboards.
  • Alerting and Notifications: Receive instant alerts for critical issues.

Setting Up the Essentials: Grafana and Telegraf

Alright, let’s get down to the nitty-gritty and set up the tools we need: Grafana and Telegraf. First off, let’s talk about Grafana. Grafana is an open-source data visualization and monitoring platform that lets you create awesome dashboards. Think of it as the artistic director of your data, transforming raw numbers into beautiful, informative visuals. You’ll install Grafana on a separate server or VM, not directly on your pfSense firewall to avoid impacting its performance. You can download the latest version from the official Grafana website, and installation instructions vary depending on your operating system (like Ubuntu, CentOS, etc.).

Next up, we have Telegraf . Telegraf is a lightweight agent that collects metrics from various sources, including pfSense. It’s like the data gatherer, collecting all the juicy information from your firewall and sending it to Grafana for visualization. You will install Telegraf on your pfSense firewall itself. This is important because it needs direct access to the system’s internal metrics. You can typically install Telegraf using the pfSense package manager. Once installed, you will need to configure Telegraf to collect the specific metrics you want to monitor, such as CPU usage, memory utilization, interface traffic, and firewall rule hits. The configuration file, telegraf.conf, is the key to customizing what Telegraf collects. It will be located in /usr/local/etc/telegraf.conf . You’ll want to edit this file to include the necessary inputs and outputs.

Installation steps

  1. Install Grafana: Install Grafana on a separate server or VM. Follow the instructions for your OS. Make sure the server can reach your pfSense firewall. Test the installation.
  2. Install Telegraf: Install Telegraf on your pfSense firewall using the package manager. Ensure the firewall can reach the Grafana server.
  3. Configure Telegraf: Edit the telegraf.conf file to collect relevant metrics. This is the heart of the setup and requires a good understanding of what you want to monitor.
  4. Configure InfluxDB: Grafana can directly connect to InfluxDB as a data source. Make sure you can reach the database.

Configuring Telegraf on pfSense

Now, let’s roll up our sleeves and configure Telegraf on your pfSense firewall. This is where the magic happens, guys! The most critical part of this step is editing the telegraf.conf file. This file tells Telegraf what data to collect and where to send it. You will find this configuration file under /usr/local/etc/telegraf.conf . You can edit it using the command line or a file editor. This is where you specify the input plugins (what data to collect) and the output plugins (where to send the data).

Input Plugins

Here are some of the most common and useful input plugins you will want to configure in your telegraf.conf file:

  • cpu : Collects CPU usage metrics.
  • mem : Collects memory usage metrics.
  • net : Collects network interface statistics (bytes in/out, packets, errors, etc.).
  • system : Collects basic system information.
  • pfSense : A custom plugin to collect pfSense-specific metrics. You might need to install this separately using the Telegraf package manager on pfSense. If it is not available, you can consider writing your own plugin.
  • ntp : Monitors NTP time synchronization.
  • processes : Monitors the processes running on the pfSense firewall.

For each input plugin, you need to configure the settings. For example, for the cpu plugin, you don’t typically need to specify anything special. For the net plugin, you may want to specify which network interfaces to monitor. The default settings often work well. However, you can customize them based on your needs. For the pfSense plugin, you will need to set up the necessary parameters, which may include things like the pfSense API key and the IP address. Make sure to consult the plugin’s documentation for the correct configuration.

Output Plugins

The output plugin specifies where Telegraf sends the collected data. InfluxDB is the most common choice, especially if you’re using Grafana. You’ll need to configure the following within the telegraf.conf file for the InfluxDB output plugin:

  • urls : The URL of your InfluxDB server (e.g., http://your-influxdb-server:8086 ). Make sure Grafana can reach this address.
  • database : The name of the database where Telegraf will write the data (e.g., pfsense_metrics ).
  • username and password : The credentials to access your InfluxDB database. If your database requires authentication.

Save the telegraf.conf file and restart the Telegraf service on your pfSense firewall. After the restart, Telegraf will start collecting metrics and sending them to your InfluxDB database. You can check the Telegraf logs to make sure everything is working correctly. It is located in /var/log/telegraf/telegraf.log .

Setting up Grafana Dashboards

Once Telegraf is happily sending data to InfluxDB (or your chosen data source), it’s time to build those beautiful Grafana dashboards! This is where you turn raw data into actionable insights. Login to your Grafana instance and add your data source. You’ll need to configure Grafana to connect to your InfluxDB instance (or whatever data source you’re using). You’ll need to provide the InfluxDB server’s URL, database name, username, and password. Test the connection to make sure it’s working. Grafana will then be able to query the data from InfluxDB.

Creating Dashboards

Now, let’s create a dashboard. Click on “Create” then “Dashboard”. Grafana offers a ton of options for visualization. Add a panel to your dashboard. Select the “Graph” panel type to start visualizing your data. This is where you define the queries that will fetch data from your data source. Build queries to visualize your data. For example, to display CPU usage, your query might look like this:

SELECT mean(usage_user) FROM cpu WHERE time > now() - 5m GROUP BY time(1m) fill(null)

This query will fetch the average CPU usage over the last 5 minutes, grouped by 1-minute intervals. The fill(null) function ensures that gaps in the data are handled gracefully. Grafana’s query editor makes this process easy, allowing you to select metrics, apply functions, and build complex queries with ease. Play around with the queries and explore the different functions available to you. You can query multiple metrics on a single graph. For example, you can query both CPU usage and memory usage on the same graph, providing a comprehensive overview of your system’s performance. Also, you can create multiple panels to display different aspects of your pfSense firewall’s performance. Consider displaying network traffic, firewall rule hits, and system load. The more data you visualize, the better your understanding of your network’s health will be.

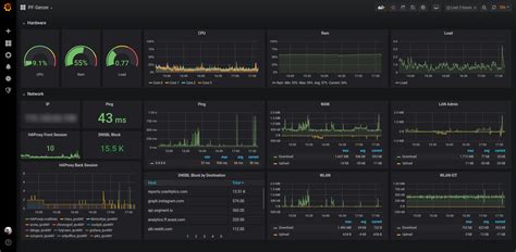
Essential Dashboard Panels

Here are some essential dashboard panels to get you started:

  • CPU Usage: Show CPU usage over time.
  • Memory Usage: Display memory utilization.
  • Network Traffic: Monitor traffic on your interfaces (bytes in/out, packets).
  • Firewall Rule Hits: Track how many times each firewall rule is being hit.
  • System Load: Monitor the system load average.
  • Disk Usage: Monitor disk space.

Customization

Grafana allows for extensive customization. Change the titles, labels, colors, and units to make your dashboards visually appealing and easy to understand. You can also add annotations to your graphs to mark events like system restarts or configuration changes. Annotations provide context to your data, allowing you to correlate events with performance changes. Save your dashboard with a descriptive name, and you’re good to go! Over time, you’ll want to add more panels and customize your dashboards to suit your specific monitoring needs. You can create multiple dashboards. For example, you can have one dashboard for a general overview, and others with more detailed information.

Advanced Monitoring Techniques

Once you’ve got the basics down, you can level up your monitoring pfSense with Grafana game with some advanced techniques. This includes using the pfSense API, exploring custom plugins, and setting up alerts. This will help you get even more granular data and react to problems fast.

Using the pfSense API

pfSense has a powerful API that allows you to collect data that is not available through the standard Telegraf plugins. By using the API, you can get access to a whole new world of data about your firewall. You can access things like the status of VPN connections, the number of active DHCP leases, and detailed information about firewall rules. To utilize the pfSense API, you will need to create an API key in the pfSense web interface. Then, you can use a Telegraf plugin or a custom script to query the API and collect the data. You can then use this data in Grafana to create custom dashboards and alerts. The pfSense API also allows you to interact with the firewall, such as starting or stopping services and making configuration changes. However, it’s important to use this feature with caution. Using the API can give you unparalleled control and flexibility.

Custom Telegraf Plugins

Sometimes, you may need to collect data that isn’t available through existing Telegraf plugins. That’s when custom Telegraf plugins come in handy. You can write your own plugins to collect very specific metrics tailored to your needs. For example, you can write a custom plugin to monitor the status of a specific service or to track the number of active connections. Writing a custom plugin typically involves writing a script that collects the data, formats it in a way that Telegraf can understand, and then sends it to Telegraf. You can write plugins in various languages, such as Go or Python. The Telegraf documentation provides detailed instructions on how to create custom plugins. This is particularly useful when you have a unique setup or need very specific data that’s not available by default. This will allow you to monitor and measure your performance more accurately.

Alerting

Alerting is a crucial part of monitoring pfSense with Grafana . Setting up alerts allows you to be notified of critical issues, such as high CPU usage, network outages, or suspicious activity. You can configure alerts based on thresholds or anomalies. You can set up alerts to notify you via email, Slack, or other channels. Grafana’s alerting system is very flexible. You can create alerts based on any metric. Create an alert that triggers when CPU usage exceeds 90% or when the number of blocked connections exceeds a certain threshold. You can also create alerts based on anomalies. By integrating these alerts with a notification system, you can ensure that you’re immediately informed of any critical issues. Make sure that your alerts are well-defined. Avoid creating alerts that trigger too often or aren’t relevant. Define the severity and the escalation paths. The alerting system helps you act quickly when issues arise. You can prevent downtime, and keep your network running at its best.

Troubleshooting Tips

Stuff happens, even with the best setups. Here’s a quick guide to troubleshoot common issues when monitoring pfSense with Grafana .

No Data in Grafana

If you are not seeing any data in Grafana, here are a few things to check:

  • Telegraf Configuration: Double-check your telegraf.conf file to ensure that the input and output plugins are correctly configured. Check for any errors in the configuration file.
  • Telegraf Logs: Examine the Telegraf logs ( /var/log/telegraf/telegraf.log ) for any errors. They often contain valuable clues about what’s going wrong. You can also temporarily increase the log level in your telegraf.conf file to get more detailed information.
  • InfluxDB Connection: Verify that Telegraf can connect to your InfluxDB database. Check the database URL, username, and password in your telegraf.conf file.
  • Network Connectivity: Ensure that your pfSense firewall can communicate with your InfluxDB server. Check for any firewall rules that might be blocking traffic.
  • Data Source in Grafana: Confirm that Grafana can connect to your data source. Test the connection in Grafana’s data source settings. Check for any connection errors in the Grafana logs.

High CPU Usage on pfSense

If Telegraf is causing high CPU usage on your pfSense firewall, try the following:

  • Reduce Metrics: Limit the number of metrics you’re collecting in your telegraf.conf file. Focus on the most important metrics only.
  • Optimize Queries: Review your Grafana queries and optimize them for performance. Use more efficient query functions.
  • Increase Collection Interval: Increase the collection interval in your telegraf.conf file. A longer interval reduces the load on your firewall.

Other Common Issues

  • Time Synchronization: Ensure that your pfSense firewall and Grafana server have the correct time. Use NTP to synchronize the time. This is important to ensure your charts are accurate.
  • Firewall Rules: Double-check your firewall rules to make sure that they are not blocking traffic between your pfSense firewall, InfluxDB, and Grafana. Add specific rules to allow traffic.
  • Version Compatibility: Ensure that your Telegraf, InfluxDB, and Grafana versions are compatible. Check the documentation for compatibility information.

Conclusion: Mastering the Art of pfSense Monitoring

And there you have it, guys! We’ve covered the ins and outs of monitoring pfSense with Grafana . From setting up the basic infrastructure to creating advanced dashboards and using alerting features, you now have the tools you need to gain valuable insights into your network’s performance. Remember, this is an ongoing process. You’ll want to continually refine your dashboards, add new metrics, and adjust your alerts based on your specific needs. Keep learning, keep experimenting, and keep optimizing your setup. By mastering the art of pfSense monitoring, you’ll be able to keep your network running smoothly, secure your business, and get peace of mind. Cheers to happy monitoring! Do you have any questions or want to learn more? Let me know! Happy monitoring!